Security teams are increasingly challenged to mitigate data security and privacy risks across their hybrid and multi-cloud environments. They need to know where sensitive data lives and if it’s exposed — whether that’s through excessive permissions, misconfigurations, offboarding gaps, etc.
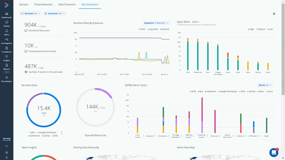
Varonis’ new customizable data security posture management (DSPM) dashboard allows organizations to easily assess their data security posture with an intuitive and customizable interface. Easily spot risks such as:
- Sensitive data exposure: See exactly where PII, PHI, and other regulated data is concentrated and overexposed org-wide, externally, or even to anyone on the internet.
- Misconfigurations: Assess security posture across SaaS apps and get recommendations for how to reduce your attack surface and eliminate pathways to sensitive data.
- Suspicious data activity: Get alerts of abnormal behavior, such as accessing an excessive number of Salesforce account records, or when we see risk activity like external users added to internal Slack channels, or sensitive GitHub repos made public.
- Policy violations: Identify policy violations, such as terminated contractors accessing data or admins logging in without MFA.
- Stale and risky identities: Surface stale users and offboarding gaps of current data access that is no longer needed.
- Suspicious privileged account activity: Get enhanced monitoring for privileged accounts.
Continuous data risk assessment
The Varonis DSPM dashboard can serve as your organization's real-time view of data risk. Use this dashboard to continuously visualize and assess your security posture and track progress over time. See where there are unnecessary pathways to data and monitor changes to risk over time so you can reduce threats to your sensitive data as your SaaS environments evolve.
The DSPM dashboard can be easily customized with key risk indicators, including sensitive data exposed publicly, critical misconfigurations, users triggering the most alerts, and more.
Customize your DSPM dashboard
Simply drag and drop your desired security widgets into a customizable dashboard to monitor the data risks you care most about. This versatile dashboard helps you quickly visualize your data security posture and prioritize risk reduction.

Drag and drop desired widgets onto your custom dashboard.
Drill into data exposure
See where sensitive and critical data may be at risk — either through excessive sharing or misconfigurations. Drill down from these widgets to get a detailed view of the exact data that is exposed internally, externally, or publicly, see who has access and what their permissions are, and view any activity on that data.

Drill down into exposed sensitive data to see exactly who has access.
Dive directly into any critical misconfigurations that open your organization up to risk and use the recommendations provided by Varonis to begin fixing issues before a bad actor can take advantage of them.

Drill down into dashboard widgets to gain additional insight.
Role-based access control
We preach access control, so of course we practice it.
Role-based access is enforced on your custom dashboard. If you have a role that can only view and manage specific aspects of the platform — such as the CRM admin or a security analyst — that user will only be able to see role-relevant data. All other information is hidden.
Assign specific roles to control access in Varonis.
Out-of-the-box dashboards
The customizable DSPM dashboard adds to a library of out-of-the-box dashboards in Varonis that monitor specific key risk indicators (KRIs).
Along with our overview dashboard, these pre-built dashboards cover many of the basic KRIs needed to protect data and detect threats.
Data Protection dashboard
The new Data Protection dashboard provides a dedicated view of both sensitive data exposure and risks all in one place.
- Clearly see where you have sensitive data and where it is exposed.
- Monitor sharing to ensure sensitive information doesn’t end up shared with the entire organization, or even the entire internet.
- See recommendations for where your configurations could be improved to close security gaps.
Varonis tracks data exposure across your SaaS environment to give you a continual, real-time view of your data security posture.
Our Data Protection dashboard shows you where your data is exposed from a single view
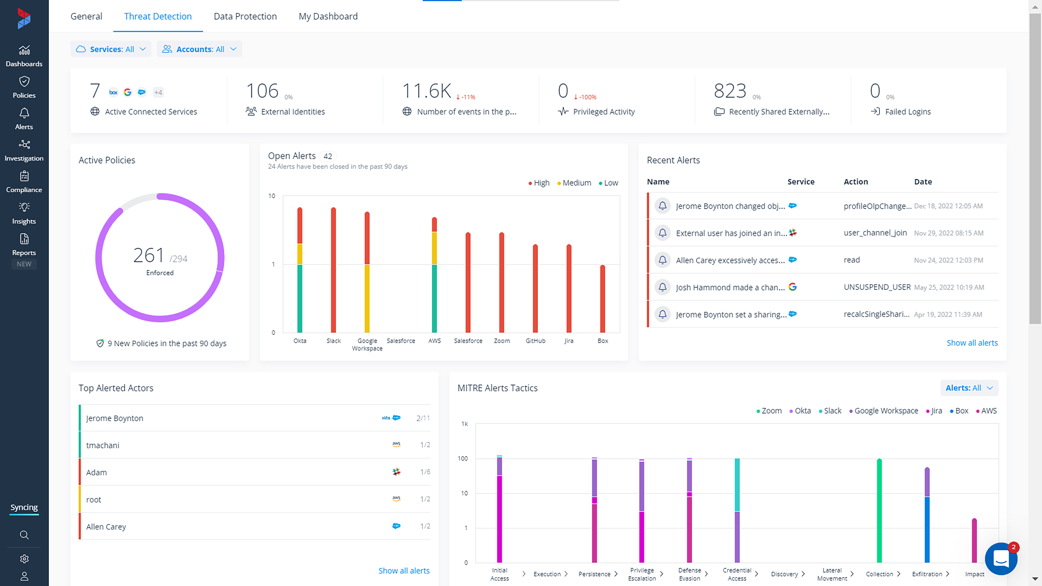
Threat Detection dashboard
The new Threat Detection dashboard provides security admins with a snapshot of everything happening in your environment from a security standpoint. Admins can see their open alerts, policy violations, misconfiguration insights, users triggering multiple alerts, and more — all from a single dashboard view.
Our Threat detection dashboard surfaces potential threats.
Varonis alerts are mapped to the latest MITRE ATT&CK tactics and techniques and provide a visualization of the most used MITRE tactics we spot in your environment. Admins can use this to understand how threats are potentially infiltrating their environment so they can begin to harden their defenses.
We show you the number of alerts related to each MITRE ATT&CK tactic.
Get a free Data Risk Assessment
If you’re interested in seeing where your data security posture stands, try Varonis for free. In minutes, we can get you up and running to help you visualize data exposure and sharing risks across critical SaaS and IaaS platforms including Salesforce, AWS, Google Workspace, Box, GitHub, Zoom, Okta, Slack, and Jira.
Reach out today to request a free Data Risk Assessment.
What should I do now?
Below are three ways you can continue your journey to reduce data risk at your company:
Schedule a demo with us to see Varonis in action. We'll personalize the session to your org's data security needs and answer any questions.
See a sample of our Data Risk Assessment and learn the risks that could be lingering in your environment. Varonis' DRA is completely free and offers a clear path to automated remediation.
Follow us on LinkedIn, YouTube, and X (Twitter) for bite-sized insights on all things data security, including DSPM, threat detection, AI security, and more.